Exclusiva Premium
Orbita Ingeniería impulsa la innovación con un nuevo software de gestión para aplicaciones de visión artificial
El software concibe al usuario en el centro y está desarrollado con la última tecnología del mercado para asegurar su manejabilidad, facilidad de uso y mantenimiento

Con más de dos décadas de experiencia en el diseño e implementación de aplicaciones de visión artificial, en Orbita Ingeniería hemos dado un paso más en nuestro compromiso con nuestros clientes: la inversión en un nuevo software de gestión de aplicaciones de visión artificial, concebido con el usuario en el centro del desarrollo y desarrollado con la última tecnología del mercado.
Durante todos estos años hemos trabajado en sectores como automoción, químico, alimentación y cosmética, aportando soluciones fiables que han mejorado la calidad, la seguridad y la trazabilidad de los procesos productivos. Esta experiencia ha sido la base para crear herramientas que no solo cumplen con los estándares más exigentes, sino que también responden a las necesidades reales de quienes las utilizan día a día.
Después de conocer y trabajar con multitud de clientes multisectoriales, hemos aprendido que uno de los grandes retos de las aplicaciones de visión artificial es su manejabilidad, facilidad de uso y mantenimiento. Por ello, este nuevo desarrollo nace con el objetivo de resolver precisamente esos problemas, ofreciendo herramientas mucho más intuitivas y sostenibles en el tiempo.
El nuevo software de gestión se incluye en las nuevas soluciones de control de calidad diseñadas por Orbita. Gracias a su conectividad a cámaras industriales de alta resolución, iluminación LED especializada y algoritmos de inteligencia artificial, realiza inspecciones dinámicas que verifican la presencia, orientación, integridad gráfica, lectura de códigos y colores, independientemente de la posición.
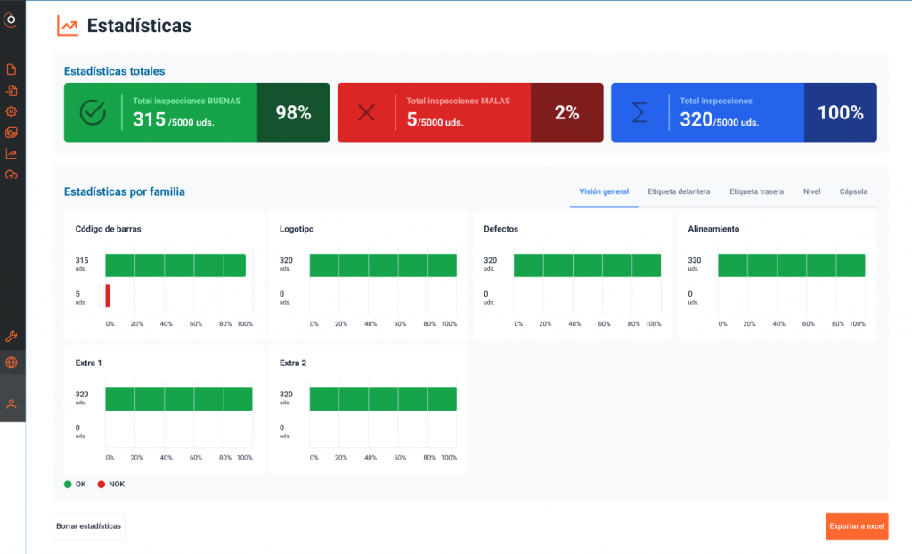
La plataforma incorpora además bases de datos de imágenes y registros históricos integrados, que permiten procesar información en tiempo real, documentar resultados y garantizar la trazabilidad de cada producto. Todo ello facilita análisis comparativos, acciones correctivas y decisiones rápidas, siempre con respaldo visual
Diseñada con un enfoque en la facilidad de uso y la autonomía del operario, la herramienta permite adaptarse con rapidez a la dinámica de la planta y realizar ajustes de forma sencilla. A su vez, la mantenibilidad por parte del cliente ha sido prioritaria, reduciendo la dependencia del soporte técnico especializado
El sistema también asegura la conectividad con ERP, MES y sistemas de automatización industrial (PLCs, robots y transportadores), garantizando la sincronización total con la línea de producción y la máxima eficiencia incluso en entornos de alta velocidad
Con esta inversión en un nuevo software para la gestión de aplicaciones de visión artificial, reafirmamos nuestro compromiso de seguir desarrollando soluciones que combinen potencia tecnológica y facilidad de uso, siempre con la garantía de trabajar con la última tecnología del mercado.
En Orbita Ingeniería estamos convencidos de que la visión artificial seguirá siendo clave en la competitividad industrial, y nuestro objetivo es continuar siendo un aliado estratégico que ofrece soluciones de control de calidad fiables y sostenibles por muchos años.
